My projects
Production systems I maintain at work, tools I've built, and infrastructure I run myself.
Production Systems
Built and maintained in a live environment, used daily by the team.
Support Dashboard
Team was juggling 3 ticketing systems per shift. Built a unified platform with 40x faster response times.
VIP Alerting & OOH Reporting
Critical tickets were getting missed outside hours. Built automated escalation catching 5-10 real incidents per week.
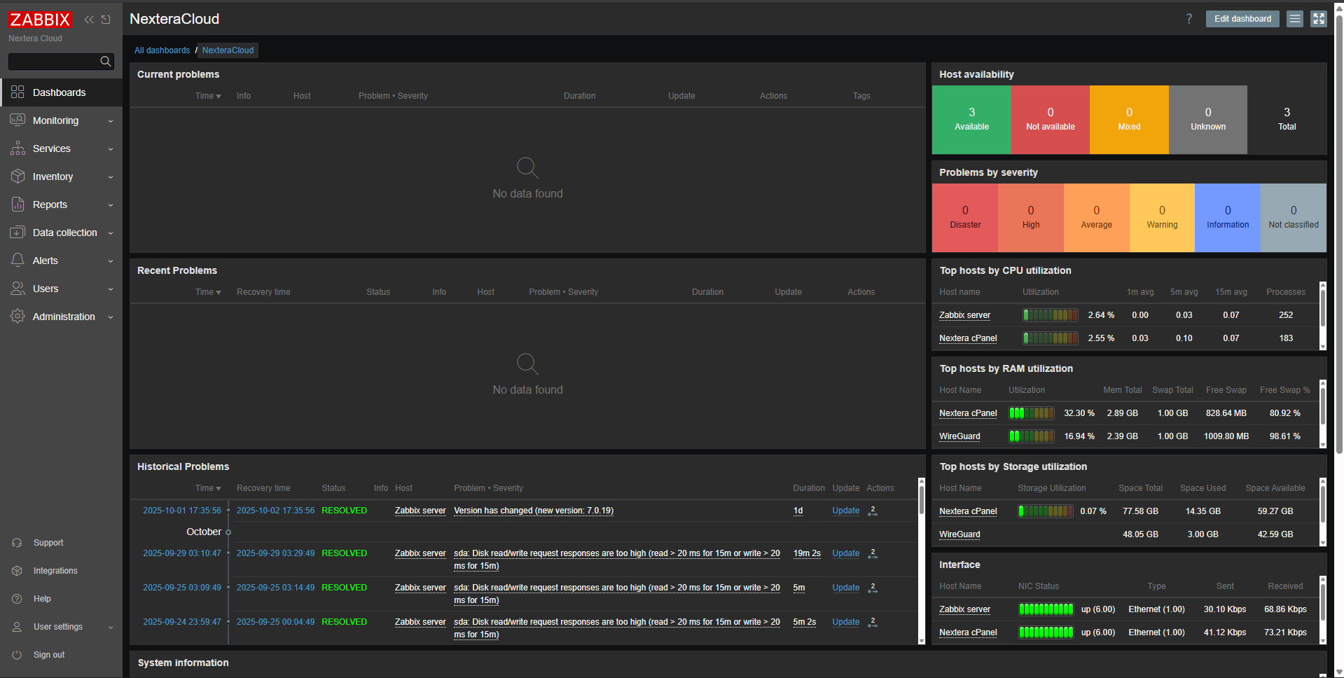
Zabbix Automation Modernisation
Monitoring onboarding took 1-2 hours and kept breaking. Now 5 minutes, 500+ deployments, zero modern OS failures.
Technical Documentation
All operational knowledge lived in one head. Built docs that cut onboarding from weeks to days.
Tools & Utilities
Smaller tools built to solve specific problems.
Pingdom → Zabbix
Engineers were switching between dashboards during incidents. Unified external uptime into Zabbix as a single source of truth.
iptables Helper
One bad firewall rule and you're locked out. Built a wrapper with backups, test mode, and auto-rollback.
IP Lookup
Jumping between whois, dig, and geoIP sites during incidents wastes time. One command, all the answers.
cPanel Migration Tool
Manual migrations are error-prone with no audit trail. Automated with logging, pre-checks, and rollback.
Self-Hosted Infrastructure
Personal lab where I test ideas before they hit production.